Skip to main content
About the Resource Center

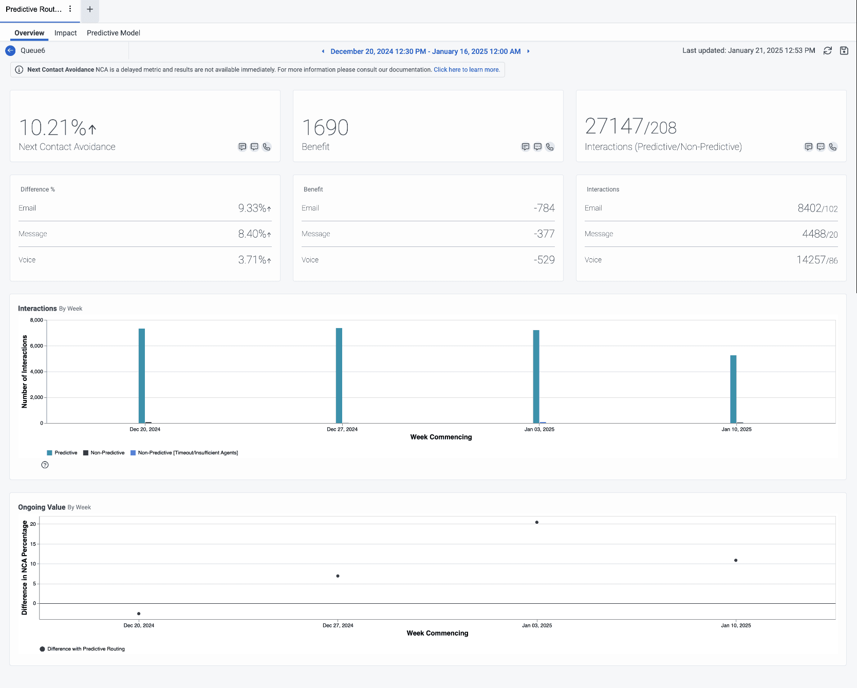
Predictive routing queue detail view

The queue detail view of an individual queue presents different aspects of the performance of the selected queue. The page contains the following tabs:

  • Overview – Opens the queue detail view summarizing the impact of predictive routing for the selected period. More information about the overview tab is available in the subsequent sections of this page.
  • Impact –  Opens the queue impact view that enables you to view predictive routing performance for a collection of KPIs in addition to the target KPI. For more information, see Predictive routing queue impact view.
  • Predictive Model – Presents the top features that contribute to the routing decisions of the selected queue. For more information, see View features that influenced predictive routing decisions.

The queue detail view contains metrics about the impact of predictive routing for the selected period.

Set a default time zone in the workspace

You can set the default time zone in the analytics workspace before viewing any analytics view.

To set the default time zone in the workspace, follow these steps:

  1. Click Performance > Workspace.
  2. Click Menu > Analytics Analytics Workspace.
  3. On the left side, from the Time zone drop-down menu, select the required time zone as the default time zone for the analytics workspace.

To view details about a specific queue view, go to Performance > Workspace > Contact Center > Predictive routing, and from the list, click the name of the specific queue. 

To view details about a specific queue view, perform the following:

  1. Click Menu > Analytics Analytics Workspace.
  2. In the Default section, search for Predictive Routing and then click the view name to open it.
  3. Click the name of the specific queue. 

For more information, see Predictive routing queue impact view.

The details of a specific queue depend on the KPI that you choose.

Notes:
  • To change the time period, click the date at the top of the view and select a different date.
  • To return to the Predictive routing list, click the following back icon next to the queue view name.